PROJECT 01 · Platform build

Seller7.ai — a global operating system for modern ecommerce sellers.

Seller7 is built for brands selling across 20+ marketplaces and carriers. We helped the team consolidate orders, shipping, warehousing, reimbursements, reviews and finance into one connected workspace — so their team could stop tab-switching and get back to growing the business.

S7
Project by Seller7.ai
Next.js Node & Python microservices Amazon SP-API Walmart Marketplace API Shopify API AI / OpenAI Postgres
Live product tour
Seller7.ai marketing landing page Seller7.ai performance dashboard with operational health score Seller7.ai unified order management across marketplaces Seller7.ai per-order live P&L calculation Seller7.ai AI-powered review reply module

Highlights of the Project

1. One workspace across 20+ marketplaces. Amazon, Walmart, Target Plus, Shopify, Mirakl, eBay and more — brought into a single catalog, order and finance layer.

2. AI where it actually saves hours. Negative review triage with AI-generated replies, reimbursement recovery and anomaly detection across operational health.

3. Real per-unit profitability. Every order now shows a live P&L — shipping charges, product COGS, marketplace fees and estimated profit, down to the SKU.

4. Trusted by 700+ sellers across 20+ marketplaces. A platform that's already running in production, not a prototype.

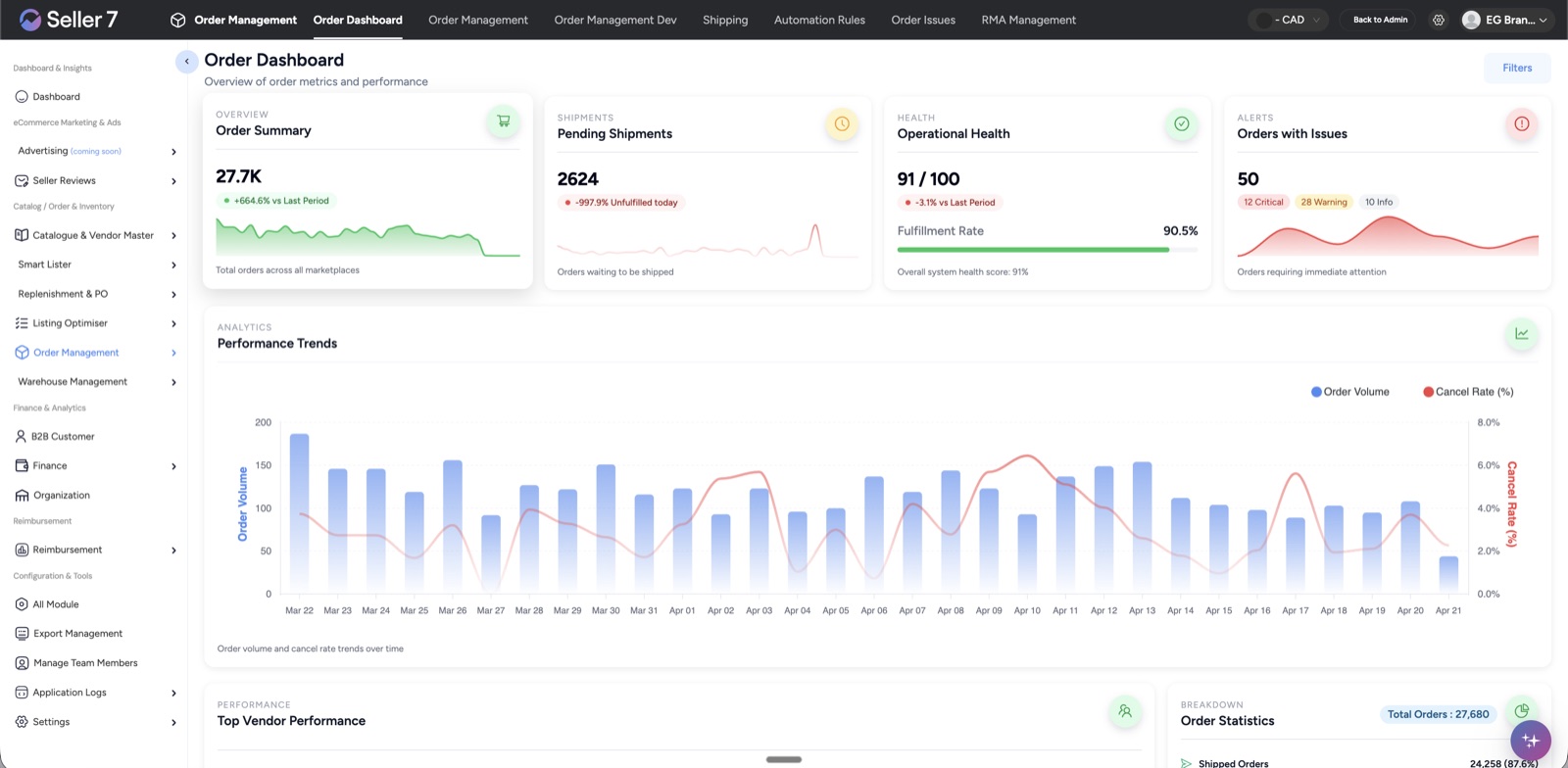
Seller7.ai order dashboard

Dashboard · Performance

An honest, at-a-glance view of the entire business.

The dashboard was designed to replace the "morning scramble" across Amazon, Walmart and Shopify reports. Order volume, cancel rates, fulfilment health, pending shipments and alerts all sit on one screen — with trend comparisons against the prior period.

Under the hood, Seller7 continuously pulls from each marketplace's native API, normalizes the schema, and computes rollups for the operator layer. That's what makes the 91/100 "Operational Health" score possible.

Seller7.ai order management view

Order Management

One table for 291+ orders across every marketplace.

Sellers can now see, filter and action every order from Amazon, Walmart-API, Target Plus, Shopify and Mirakl in a single list. Marketplace status, currency, standard vs. free-economy shipping — everything is unified.

Bulk import, column customization and a single "Process Order" button replace the manual back-and-forth between 5 seller centrals. This was the highest-impact win for the client's operations team.

Seller7.ai per-order profit calculation

Per-order profit

Live P&L on every single unit sold.

Click into any order and the right-side panel shows an estimated profit calculation in real time — revenue, shipping, product COGS, additional costs, supplier drop-ship fees, promotion discounts and marketplace fees.

Instead of "we think the brand is profitable overall", the team can answer "is this specific SKU profitable on this specific marketplace for this specific shipping route?" — in one click.

Seller7.ai negative reviews module with AI reply

AI reviews & feedback

Negative reviews, handled in the right language — in minutes.

Seller7's AI-powered review module pulls in low-star reviews, classifies intent, suggests the right action (request removal, investigate product, escalate) and drafts a reply in the buyer's language. The team just reviews, adjusts and hits send.

We worked closely on prompt design so the replies sound like the brand — empathetic, specific, and never generic. This single module cut the team's weekly review-handling time by an order of magnitude.

20+Marketplaces connected
700+Sellers onboarded
90.5%Fulfilment rate
91/100Operational health score
01 The Client

A commerce platform for serious, multi-marketplace operators.

Seller7 is a commerce technology company focused on removing operational friction for multi-marketplace brands. Their customers are serious operators — sellers running across North America, Europe and the Middle East — who needed one platform that respects how complex global selling actually is.

02 The Challenge

Three problems that kept getting in the way of growth.

Marketplace heterogeneity

Each API has its own rate limits, authentication model, schema quirks and order lifecycle. Normalizing them into one reliable experience was non-trivial.

Real-time profit

Per-order P&L requires joining across marketplace fees, shipping providers, COGS and promotions — and recomputing as any of them change.

AI that sounds like the brand

Negative reviews demand tone control. Generic AI replies would have hurt the customer more than they help.

03 Our Solution

What we shipped — one platform, four decisive wins.

  1. Marketplace abstraction layer Plug a new marketplace in in days, not weeks — adapters, not rewrites.
  2. Live P&L engine Recomputes per-order estimates the moment fees, shipping or COGS change — multi-currency included.
  3. AI reply system Brand-tone templates, multi-language support and human-in-the-loop approval on every send.
  4. Role-based workspace Finance, customer support and ops each see the slice they need — nothing more.
04 The Outcome

Live in production. Running the business every day.

700+Sellers live
20+Marketplaces
10+Carriers
4–5 → 1Tools consolidated

Seller7 is now live with 700+ sellers across 20+ marketplaces and 10+ carriers. The ops team ships, reconciles and replies in one place. What used to take 4–5 tools now takes one — and the AI makes sure the humans only touch what really needs their judgment.

Want a platform like Seller7 for your business?

We partner with ecommerce founders and operators to build production-grade software they own forever. Tell us your workflow — we'll tell you honestly if we're the right team.